
ShopXpert offers native hardware for seamless integration with their ERP software. Nytron’s shop is filled with easy access points.
Since its inception in 2013, Nytron Aerospace of Yorba Linda, CA has been on the move. With 24,000 sq. ft., 54 employees, 38 CNC mills and lathes, 5 wire EDMs, and 6 CMMs, they are poised for more expansion. “We are all set for further growth this year,” says Office Manager Ana Ramos. “Our new manufacturing facility is nearly double our current size and will come online later this year.” Business is booming for this aerospace, defense, nuclear energy, light medical, and semiconductor powerhouse. “As our name implies, we love aerospace,” explains Nytron’s General Manager Jose Rios. “But honestly, anything that requires expert skills from start to finish is where we really shine. If it has a tight tolerance, is mission critical, and you needed it yesterday, there is no better place than Nytron. Our customers are industry leaders who require the best, and we deliver above and beyond. We are AS9100, ITAR, and ISO certified — and not to brag, but we have one of the coolest Hexagon CMMs you will see west of a Florida launch site.”

Image shows the ShopXpert ERP main dashboard page. Shows lots of graphs filled with company data such as new customers ,
new suppliers , open sales orders, open PO’s, open $ amount.
Be it machine tools, CMMs, or ERP systems, Nytron doesn’t shy away from new features or new technology. They are an all-Haas shop when it comes to milling and turning, run all Sodick EDMs, and their quality lab is filled with the best Hexagon has to offer. “We are very brand loyal,” explains Jose. “We’ve found that having all Haas and Sodick makes our lives, and our customers’ lives, much easier. Every person in the milling department knows the Haas control inside and out, and every lathe operator can move from one machine to the next. If we have an issue, one call to Haas is all it takes. We have 3-, 4-, and 5-axis machining centers with a pallet pool on the 5-axis. Everything is redundant in the shop and in the quality lab. We even have four of the same robots from Universal Robots. We use them in part marking, inspection, and on the shop floor — any number of people can set them up.” Nytron runs 3/4/5-axis milling with pallet pools as well as live-tooling, multi-spindle lathes.

Nytron uses Haas exclusively for their 3/4/5 axis milling, multi spindle live tooling lathes, and Sodick for all their wire EDM needs.
Continuity and a one-stop mentality are what led Nytron to partner with ShopXpert for their ERP system. Their previous ERP was an extensive in-house system built on FileMaker. It did what was needed, but as Nytron became more advanced, they knew they needed a more complete solution. “ShopXpert is built on the backbone of a machine shop,” says ShopXpert’s Head of Strategic Partnerships Jonathan Crisan. “My dad had a tool grinding and milling company, and I learned the trade from a very young age. But it’s my experience in aerospace that led me down the path of advanced ERP systems made specifically for CNC manufacturing. ShopXpert partners with companies like Nytron in our development, so basically all the features have come at the request or needs of our customers.” “Exactly,” adds Ana. “We were able to make a feature request, and it was quickly implemented into the software.” “And,” continues Jonathan, “because ShopXpert is cloud-based, we can keep it as a customization for only Nytron or very quickly push it out to all our customers. Essentially, users are collaborating with us and with each other, driving ShopXpert in the direction the industry wants and needs. ShopXpert is designed for manufacturing and not adapted from other industries, so customer feedback is a big part of our business model.”

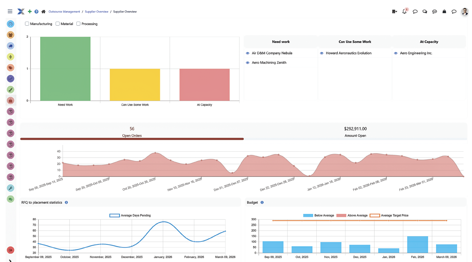
A dashboard of all most relevant data regarding suppliers and RFQ’s : supplier capacity graph, open orders with suppliers, open dollar amount , RFQ placement statistics.
Nytron did extensive beta testing for ShopXpert in the early days of development but held off on fully implementing it until 2023. “We loved ShopXpert from the very beginning,” explains Jose. “When it launched in 2021, it offered a lot of things we were not able to do ourselves within our internal system, but changing ERP systems is a huge commitment and we waited. We shouldn’t have. We should have dove in headfirst, but it is what it is. Once we hit go, there has been no stopping us. Anything from job tracking to material and tool purchasing goes through ShopXpert. Everything happens in real time, from office tasks to machine monitoring. It is a complete system — supplier portals, time clocks, you name it. Any employee can walk up to the touch-screen displays throughout our two buildings and see exactly what is going on with each job.” “And it isn’t just for people out on the floor,” adds Ana. “The beauty of ShopXpert is that they sell actual hardware products too — RFID readers, tablets, touch screens, customized employee badges, time clocks. Everything is in one place with full native integration.”

Everything has a QR code to easily tie in to the job # from anywhere in the shop. The tool box in QC is set up with a RFID lock for easy access.
Nytron found that the biggest challenge when trying to choose an ERP system was the sheer number of platforms out there. Each one does things a little differently, but the primary frustrations came from integrating outside factors into the ERP system. “With ShopXpert, everything is part of the platform,” explains Jonathan. “Many ERPs are software-only and don’t have any hardware as part of the system, so you have to rely on third-party apps to make everything play nice. Sometimes it’s great, but not always. With ShopXpert, we’ve taken all that into consideration and built a fully one-stop platform for software and hardware. Take something basic like a time clock. Other systems don’t offer a physical time clock and physical badges for employees, so you have to buy XYZ for employee tracking from your HR company and hope that the software and hardware are compatible with the ERP system you picked. With ShopXpert, you can purchase our hardware so it works seamlessly within our system. And it goes deeper. Take the more complex struggle of maintaining supplier portals. You might have three different suppliers and three different setups for your ERP, but on ours, everything is on the Outsource Management page and ready to go.” “Everything being streamlined was a big deal for us,” explains Ana. “Estimating, materials, tooling, and labor are all in one place. It makes the office much easier to manage on the front end and back end. If a customer needs something, I can jump into the job and see everything — from when the materials were scanned into the system to each quality report — in real time. We are completely paperless, which makes tracking jobs easier on everyone. There is not a person at Nytron who doesn’t touch ShopXpert on a daily basis. Even the cleaning crew uses it to track supplies and cleaners. Our maintenance team uses the preventative maintenance module built into ShopXpert to log their time and trace it to each machine. All our employee vending is also part of the ShopXpert ecosystem. Want some coffee? Touch your badge and grab a cup. Our driver is scheduled through the software — he looks at his tasks and sees that this job is ready for delivery, this one is waiting on shipping, and this one is pushed back until later in the day. All from any screen or tablet.”

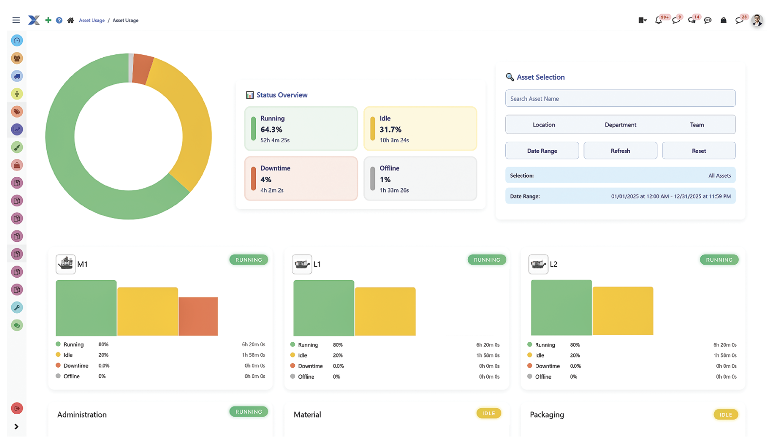
General overview of total running time, idle time, offline time and down time, per machine or per all machines as a general overview.
Of all the modules available within ShopXpert, the Tasks module is one that everyone agrees goes above and beyond its designed usage. “Tasks are concise and effective,” says Jose. “Anything from a simple note to yourself about materials to more complex charged tasks are all built into the Tasks module. For example, I can have my task list for the day — basic stuff, or items tied to jobs. If I’m waiting on information from QC, I can create a group with everyone involved and include them all in the task. We can then message back and forth using the internal chat, again tied to jobs if needed, with detailed records available to pull up later. No more texting 30 different groups across different phones and losing track. Create a task for those who need it and exclude those who don’t. Seems simple enough, but in my opinion, this is one of the most underrated modules in the system. We can tag different items and filter by tags. So, the tag ‘note to self’ is a generic tag that everyone uses, but when you filter by that tag you only see the tasks assigned to you. My notes to self are different than Ana’s, but we have a group ‘note to self’ tag that includes us and the rest of the management team.”

Nytron has 6 Hexagon CMMs in their QC department. The Leitz Reference Precision combines high accuracy and precision with outstanding high-speed scanning capabilities. Nytron has installed a Universal Robot to automate it even more.
“I hear from so many potential customers that their biggest issue with their existing ERP system — or the reason they don’t use an ERP at all — is that there are too many software platforms and integrations that don’t work well together,” explains Jonathan. “I also hear that systems are only built for large aerospace companies and don’t offer real value to smaller shops. Here at ShopXpert, we offer solutions for any size company, with fully native hardware to support the software. Our lowest tier costs just a little bit more than QuickBooks but offers more industry-specific, industry-proven features. We love working with companies like Nytron who are willing to trust a young company with their ERP needs. Their affiliation with us is a true partnership — they succeed and we succeed. Regardless of size, we treat all our customers this way, and together we are better.” “I agree with Jonathan,” concludes Jose. “All of our vendors are more than a place to buy machines and software. They are relationships that we value as people and as a company. Our customers put their trust in us, and we in turn put our trust in Haas, Sodick, Hexagon, ShopXpert, and our team. By giving them the best tools to do their job we deliver above and beyond when it comes to part making.”

All of the machining centers are equipped with tablets for easy access to ShopXpert. Mario Coronado looks at the paperless traveler on his tablet before setting up one Nytron’s 6 Sodick wire EDMS.